
Contact Us
联系我们
地址add: 浙江省杭州市机场路186号
电话Tel: 0571-85568081 13867173514 13208020001
客户服务热线

电话Tel
0571-85568081
传真Fax
0571-85148100
airkins@163.com
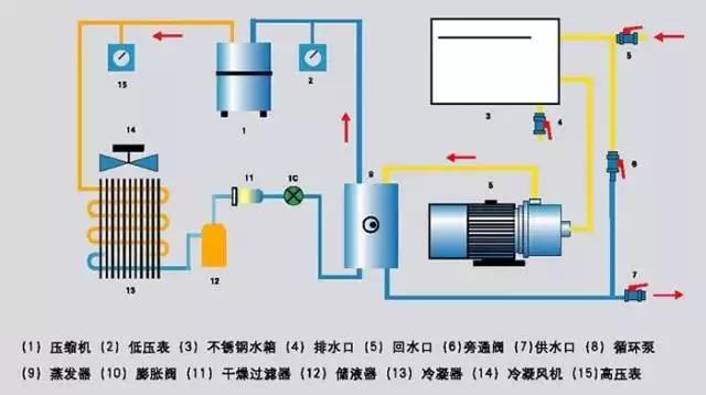
制冷系统压缩机 制冷压缩机是制冷设备装置中最主要的设备,通常称为制冷装置中的主机,也叫制冷系统的心脏。制冷剂蒸汽从低压提高为高压以及气体的...
杭州金森科技有限公司全新开发的组合式空调机组是由各种空气处理功能段组装而成的一种空气处理设备。适用于阻力大于 100Pa的空调系统。机组空气处理功能...
在中国人的思维当中,当他产品卖不动的时候怎么办啊?便宜一点!我一便宜我就能多卖点,我多买点我最后还是赚回来了,我卖10个每个赚两块,利润虽...
12月17日,我国第一艘国产航母在三亚某军港正式交付海军,全国人民沉浸在一片喜悦当中。第一艘国产航母顺利交付展示了我国国防力量的增长,和人民解...
一、豪爽型客户。 这类客户做事干脆利落,决断能力强,说做什么马上就会去做,看上产品后基本会马上购买,比较重视感情,但是缺乏耐心容易感情用事...
节流装置的作用:对高压液态制冷剂节流降压,保证冷凝器和蒸发器之间的压力差,使蒸发器内的液态制冷剂在要求的低压下蒸发,达到制冷的目的;调节...